Empower business with faster insights, deeper customization, and seamless integration—all while staying true to the open-source ethos.
Helical Insight, a leading name in open-source Business Intelligence (BI), has unveiled its latest version, Helical Insight 5.2.2. Packed with significant enhancements and new features, this release aims to empower users with a more robust, flexible, and user-friendly BI experience.
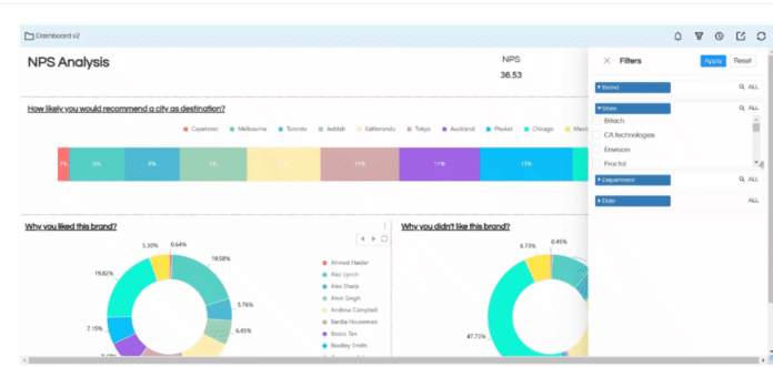
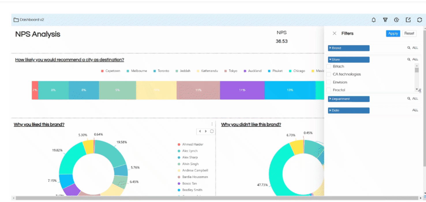
One of the standout updates in version 5.2.2 is the enhancement of the tabular report experience. Users now have the ability to manage column widths dynamically, providing greater control over report layouts. Additionally, column alignment settings ensure that data is presented precisely the way users want it, improving readability and customization.
Performance has also seen a notable boost. The caching mechanism in this release has been refined, leading to faster report rendering and seamless user interactions. This improvement particularly benefits enterprises that handle large datasets and need real-time insights.
In terms of visualization, the new version includes enriched charting capabilities, offering users access to more visualization options. These updates provide advanced customization features that make charts more interactive and tailored to specific business needs. It also focuses on improving the developer experience. The API ecosystem has been expanded, enabling deeper integrations and smoother automation workflows. Developers will appreciate the streamlined access to extend the platform’s functionality.
Security remains a priority in this release, with updates ensuring data is protected while maintaining compliance with global standards. Enhanced access control features give administrators granular control over user roles and data visibility. Being an open-source platform, Helical Insight continues to champion community-driven development. With this release, users and developers alike are encouraged to contribute, further enriching the platform’s capabilities and fostering innovation.
It underscores the platform’s commitment to delivering a BI solution while staying true to the open-source philosophy. For organizations seeking a powerful, customizable, and cost-effective BI tool, this latest release offers a compelling choice.
For a comprehensive walkthrough and details on upgrading, click here.















































































